ELK logstash 过滤插件:GeoIP
过滤插件:GeoIP
Description
The GeoIP filter adds information about the geographical location of IP addresses, based on data from the Maxmind GeoLite2 databases.
GeoIP过滤器根据来自Maxmind GeoLite2数据库的数据添加有关IP地址地理位置的信息。
过滤插件:GeoIP(能够将日志当中的IP解析为具体的地理位置,这个必须要有数据库去校验这个IP属于哪个国家地区的)
GeoIP插件:根据Maxmind GeoLite2数据库中的数据添加有关IP地址位置信息。使用多模式匹配,写多个正则表达式,只要满足其中一条就能匹配成功。(商业版和免费版,对地理位置不是很严谨可以使用免费版。商业更加准确)
常用字段:
• source 指定要解析的IP字段,结果保存到geoip字段
• database GeoLite2数据库文件的路径
• fields 保留解析的指定字段(解析出IP字段比较多,经纬度等,这里可以只选择自己感兴趣的)
下载地址: https://www.maxmind.com/en/accounts/436070/geoip/downloads(需要登录)

Supported Databases
This plugin is bundled with GeoLite2 City database out of the box. From Maxmind’s description — "GeoLite2 databases are free IP geolocation databases comparable to, but less accurate than, MaxMind’s GeoIP2 databases". Please see GeoIP Lite2 license for more details.
此插件开箱即用,与GeoLite2 City数据库捆绑在一起。根据Maxmind的描述-“ GeoLite2数据库是免费的IP地理位置数据库,可与MaxMind的GeoIP2数据库相比,但准确性较差”。有关更多详细信息,请参阅GeoIP Lite2许可证。
Commercial databases from Maxmind are also supported in this plugin.
此插件还支持Maxmind的商业数据库。
If you need to use databases other than the bundled GeoLite2 City, you can download them directly from Maxmind’s website and use the database option to specify their location. The GeoLite2 databases can be downloaded from here.
如果您需要使用捆绑的GeoLite2 City以外的数据库,则可以直接从Maxmind的网站下载它们,并使用该database选项指定它们的位置。可以从此处下载GeoLite2数据库。
Geoip过滤器配置选项
database
- 值类型是路径
- 此设置没有默认值。
Logstash应该使用的Maxmind数据库文件的路径。默认数据库是GeoLite2-City。GeoLite2-City,GeoLite2-Country,GeoLite2-ASN是Maxmind支持的免费数据库。GeoIP2-City,GeoIP2-ISP,GeoIP2-Country是Maxmind支持的商业数据库。
如果未指定,则默认为Logstash随附的GeoLite2 City数据库。
source
- 这是必需的设置。
- 值类型为字符串
- 此设置没有默认值。
包含要通过geoip映射的IP地址或主机名的字段。如果此字段是数组,则仅使用第一个值。
fields
- 值类型为数组
- 此设置没有默认值。
事件中包含的一系列geoip字段。
可能的字段取决于数据库类型。默认情况下,所有geoip字段都包含在事件中。
对于内置GeoLite2市数据库,以下是可供选择: city_name,continent_code,country_code2,country_code3,country_name, dma_code,ip,latitude,longitude,postal_code,region_code, region_name和timezone。
使用GeoIP插件做IP解析
下载数据库解压到指定的目录下
[root@localhost ~]# tar xf GeoLite2-City_20201103.tar.gz
[root@localhost ~]# mv GeoLite2-City_20201103 /usr/local/GeoLite2-City
[root@localhost ~]# cd /usr/local/GeoLite2-City/
[root@localhost GeoLite2-City]# ls
COPYRIGHT.txt GeoLite2-City.mmdb LICENSE.txt README.txt
- 这个是数据库文件,会去读取该文件查询IP对应的地理位置 GeoLite2-City.mmdb
- Source指定了对哪个字段做IP地理位置解析
配置如下:
[root@localhost ~]# cat /usr/local/logstash/conf.d/test.conf
input {
file {
path => "/var/log/test.log"
}
}
filter {
grok {
match => {
"message" => "%{IPV4:client_ip} %{WORD:method} %{URIPATHPARAM:request} %{NUMBER:bytes} %{NUMBER:duration}"
}
}
geoip{
source => "client_ip"
database => "/usr/local/GeoLite2-City/GeoLite2-City.mmdb"
}
}
output {
elasticsearch {
hosts => ["192.168.179.102:9200"]
index => "test-%{+YYYY.MM.dd}"
}
}
[root@localhost conf.d]# kill -HUP 1989
[root@localhost ~]# journalctl -u logstash -f
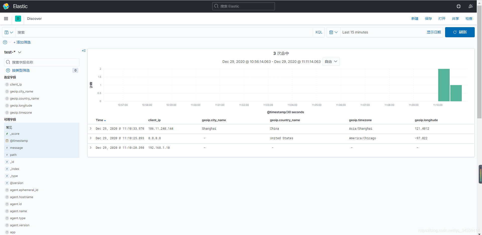
测试一下,注意内网IP是解析不了的,需要公网IP,下面两个公网IP和一个内网IP
[root@localhost ~]# echo "192.168.1.10 GET /login.html 12345 0.666" >> /var/log/test.log
[root@localhost ~]# echo "8.8.8.8 GET /login.html 12345 0.666" >> /var/log/test.log
[root@localhost ~]# echo "106.11.248.144 GET /login.html 12345 0.666" >> /var/log/test.log
可以看到基于IP进行了解析,这里主要是使用经纬度来进行地图定位来获取地理位置,来获取用户所在的区域

保留解析的指定字段
geoip {
source => "client"
database => "/opt/GeoLite2-City.mmdb"
target => "geoip"
fields => ["city_name", "country_code2", "country_name","region_name"]
}
目录 返回
首页